483人浏览
2021年亚马逊Prime day 可能在6月底或7月初开始,届时全品类的销量都将迎来增长;与此同时,7月北半球进入夏季,根据历年真实销量预估,很多季节性产品销量会有一波明显的增长。
很多卖家都不建议做季节性产品,因为这类产品过了季节就没销量了。一旦时间没把握好,发过去的产品一个也卖不出去,不好做推广,不好预估发货量等等。
然而,抛开竞争性谈风险都是不负责的。 这类季节性产品,恰恰是因为这些问题,有着天然的屏障,导致很多卖家不敢进入。卖家少,竞争也相对较小。
如果可以:
1.掌握时间周期,把握涨跌规律。
2.掌握预估销量,从而预估自己的发货量。
那么,季节性产品,为什么不能做?
通常我们建议去发现2-3个月过后的季节性产品,提前2-3个月是预留时间去找供应链,外加物流大半个月时间,上架后再用1个月左右时间去做前期市场推广。然后就是迎接流量的洪峰到来。
这里我们分别整理了美国站、英国站的7月份销量大涨的类目。
(首先我们要搞清楚一个名词解释——7月涨幅:是指类目7月销量较6月销量增长幅度。)
亚马逊美国站
1.园艺用品
7月涨幅:75.30%。该类目销量在6月逐渐上涨,7月到达峰值。

(数据来源:Sorftime-未来预期增幅维度分析)
每年7-9月为美国水果采摘时间,高度可调的水果采摘工具在这期间的销量上升很明显。
此外,随着夏天的到来,庭院中的除草次数越来越多,适合松土和除草的花园镐因无需弯腰,就能轻松拔起杂草,受到不少园丁喜爱。

(图片来源:亚马逊)
类目市场分析:
该市场无明显垄断现象,竞争环境良好。亚马逊热销榜top100中平均评价数低,用户对产品的满意度很高。上架时间在1年半以内的产品占4成市场份额,但绝大多数产品做了品牌备案,卖家运营能力较强。
(数据来源:Sorftime市场分析报告)
2.水上运动拖缆
7月涨幅:40.84%。该产品6月份涨幅173.16%。

(数据来源:Sorftime-未来预期增幅维度分析)
每年5-7月是水上运动的最佳时期。这类产品1688上采购价不到30美元,而亚马逊平均售价200美元。

(图片来源:亚马逊)
类目市场分析:
市场容量15.87k,亚马逊自营占比高,市场有较明显垄断现象。产品上架时间多在3年以上,平均评价数少,但市场份额多在评价数1000以上,新品进入获取自然流量难度大。top100中绝大多数产品做了品牌备案,该市场对卖家的运营要求高。
综合来看,不适合中小卖家进入。

(数据来源:Sorftime市场分析报告)
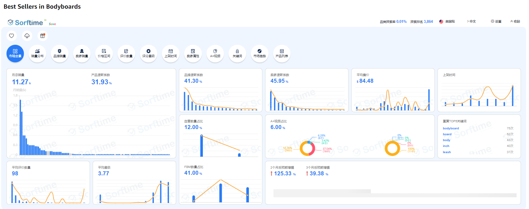
3.冲浪板
7月涨幅:39.38%。该产品6月份涨幅125.33%。

(数据来源:Sorftime-未来预期增幅维度分析)
每年4-8月份是冲浪旺季。冲浪板作为冲浪必备用品之一,在这几个月的销量涨幅明显。

(图片来源:亚马逊)
类目市场分析:
市场容量为14k,没有明显的垄断现象,竞争环境良好。top100中评论数在50以内的产品竟多达59个,所以新品进入后较少的评价也能获得一定流量。一半的产品做了品牌备案,但A+的占比却不到10%,想要入场的卖家如果能打造精美的产品页面,用户的转化率会更高。此外,产品平均评分星级不足4星,查看评价,发现差评主要集中在充气困难、漏气、质量、配件缺失等问题,有研发能力的卖家要多多查看评论和Q&A,改进产品。
(数据来源:Sorftime市场分析报告)
4.牛油果切片器
7月涨幅:91.36%。6月涨幅为159.67%。

(数据来源:Sorftime-未来预期增幅维度分析)
虽然知道美国人爱吃沙拉,但你知道牛油果切片机竟是一个季节性产品吗?每年5-7月销量涨幅明显。

(图片来源:亚马逊)
类目市场分析:
该市场无明显垄断现象,竞争环境良好,新品较活跃。产品上架时间1年以内占4成市场份额,平均评价数少。但平均评分星级不足4星,查看评价,产品主要集中在产品质量和尺寸问题。中国卖家数量较多,top100中近一半的产品做了品牌备案,卖家运营能力较强。

(数据来源:Sorftime市场分析报告-评价数量区间分析)
5.便携式遮阳棚
7月涨幅:24.30%。该产品6月涨幅为128.48%。

(数据来源:Sorftime-未来预期增幅维度分析)
每年5月中下旬至8月末,是美国人露营以及海边度假的时候。便携式遮阳棚在5月中旬销量开始上升,至7月到达销量峰值。

(图片来源:亚马逊)
类目市场分析:
该类目市场有较高的垄断性,市场竞争环境激烈。top100中超8成产品做了品牌备案,且A+占比也高,卖家运营能力强。平均评价数在1000以上,新品进入获取自然流量的难度大。此外,这类产品的成本价较高,卖家压货成本也高,容易出现资金链缺口。综合来看,不是和中小卖家进入。

(数据来源:Sorftime市场分析报告)
亚马逊英国站
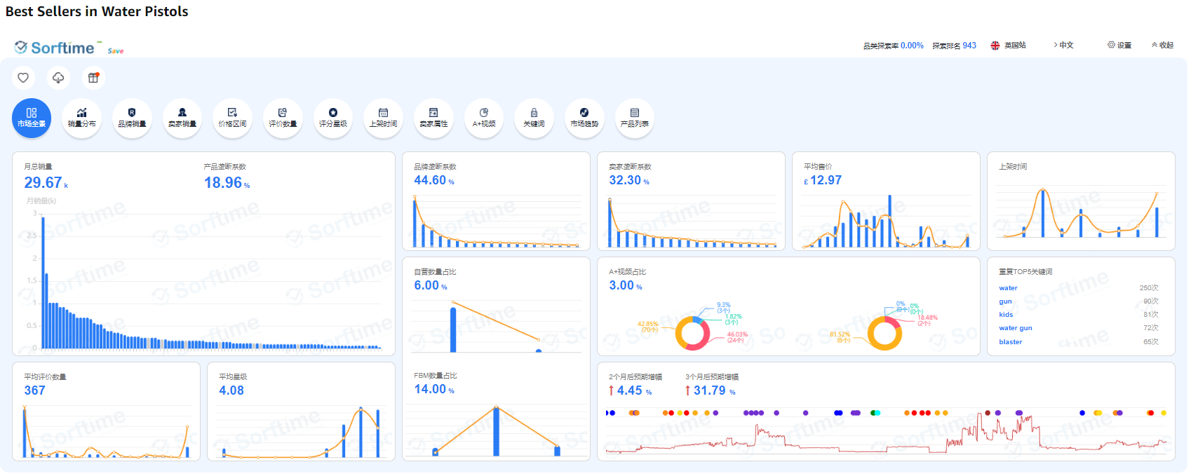
1.水枪
7月涨幅:31.79%。该产品6月涨幅4.45%。

(数据来源:Sorftime-未来预期增幅维度分析)
英国夏季在6-8月,高温天气带动户外烧烤、冰饮、防晒以及泳池用具等相关产品的热销。玩具水枪在7月迎来销量增长高峰。这类产品1688上只要几到十几块人民币,而亚马逊平均售价为13.31英镑(约合人民币120元)。

(图片来源:亚马逊)
类目市场分析:
目前月总销量在25.71k,市场竞争环境良好。top100产品上架时间短,平均评价数低,且用户满意度高,也有不少产品做自发货,新品进入有很大的优势。但大多数产品做了品牌备案,建议新卖家也做品牌备案。
(数据来源:Sorftime市场分析报告)
2.便携式扬声器
7月涨幅:312.89%。该产品6月涨幅为148.76%。

(数据来源:Sorftime-未来预期增幅维度分析)
这类产品在6-7月的销量增长迅速,是一个较明显的季节性产品。
(图片来源:亚马逊)
类目市场分析:
市场无明显垄断现象,平均评价数少,少数产品做了品牌备案,不少产品做自发货。但平均评分星级低,退货风险高,产品上架时间多在2年以上,新品活跃度低,且中国卖家占一半以上的市场份额,不建议中小卖家进入这类市场。
(数据来源:Sorftime市场分析报告-产品上架时间维度分析)
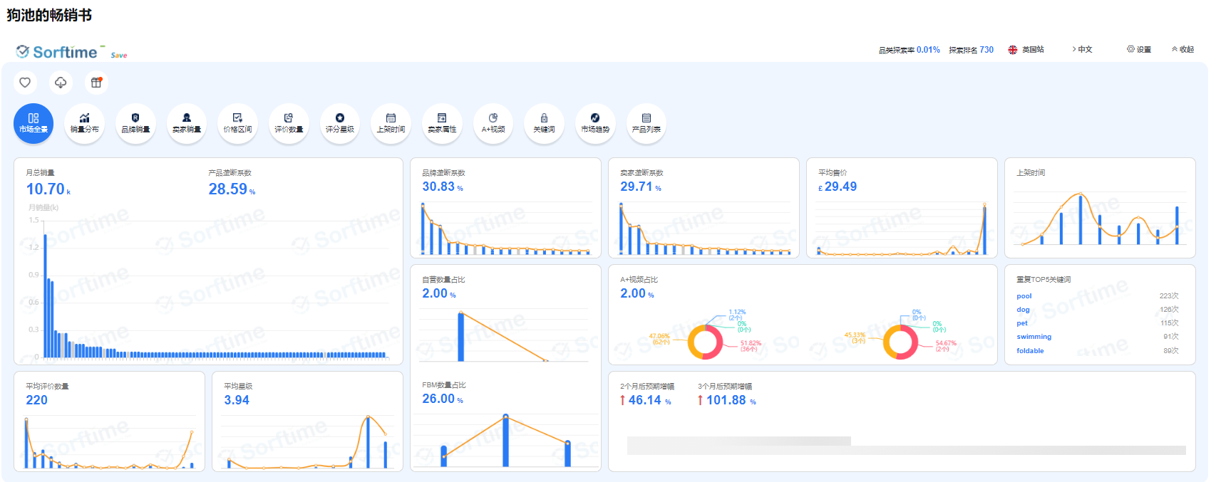
3.狗狗浴池
7月涨幅:101.88%。该产品6月涨幅为46.14%。

(数据来源:Sorftime-未来预期增幅维度分析)
这类产品在5-7月销量涨幅明显,销量在7月到达峰值。

(图片来源:亚马逊)
类目市场分析:
该市场无明显垄断现象,竞争环境良好。产品上架时间多在1年半以内,新品较活跃。平均评价数少,推新曝光率大。不少产品做自发货。近一半的产品做了品牌备案,对新卖家的运营要求较高。中国卖家数量较多。此外,产品平均评分星级不足4星,差评多在产品质量(漏水)问题。想要入场的卖家须多把控产品质量。
(数据来源:Sorftime市场分析报告)
4.草坪水滑梯
7月涨幅:57.91%。该产品6月涨幅为62.76%。

(数据来源:Sorftime-未来预期增幅维度分析)
夏季休闲娱乐的用品之一,草坪水滑梯。在6-7月销量上升明显,7月为销量峰值。

(图片来源:亚马逊)
类目市场分析:
市场无明显垄断性,新品活跃。产品上架时间多在1年以内,平均评价数仅有67个,新品进入曝光几率大,更容易获取自然流量。top100中超过一半的产品为自发货,少数产品做了品牌备案,几乎没有A+视频,运营门槛低。但平均评分星级低,退货风险较高。中国卖家数量较多。
(数据来源:Sorftime市场分析报告)
小结
以上的类目大多都是在7月前后起量并且达到销量峰值,然后退去,是为典型的季节性产品。
除了以上提到的,还有哪些产品是季节性产品?这些季节性产品的销量走势如何?
打开Sorftime软件,选择市场看板按7月预期增幅排序立得!

(图片来源:Sorftime软件—未来预期增幅维度)

优质服务商快速响应






2021,外贸卖家在平台和独立站该如何选择?2招解决!
谷歌广告:手把手教你学会重要广告设置

